丰富直观的数据信息视觉化
VisionPro 视觉门户提供一个简单操作的入口网,迅速将您 VisionPro 中的数据转换成美观易懂的视觉图表。从攻击流量地图、客制化仪表盘到深层视觉化呈现,让您轻松实现高效率的网络管理及全网安全。
产品特色

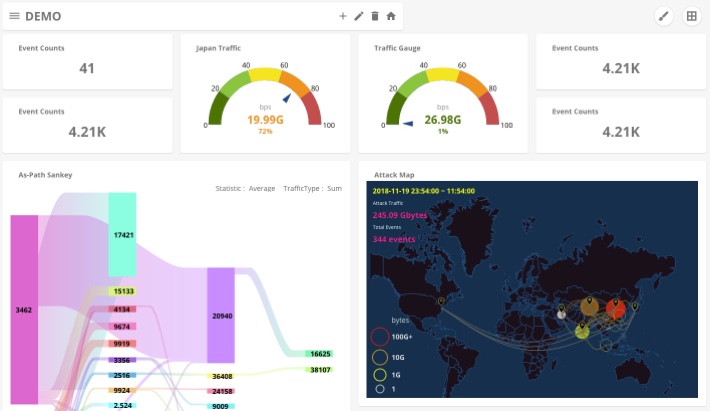
攻击态势感知
透过直观呈现的流量动态地图,一次掌握全球各地子网间的可疑攻击流量。使用者可即时或自订统计时间范围进行监测,并查看特定攻击事件的详细流量资讯。

自定义仪表盘
用户可依自行监控及管理需求,将各流量图表于仪表盘页面编排呈现,让所有关键指标一目了然。用户亦可配置多个不同仪表盘,并将其相互联结,以获取更详细的分析资讯。

阶层式图形化分析
以占比式的阶层式饼图呈现,展现 VisionPro 中的 Filters、Sub-Networks 及 Server Farms 的流量组成,并透过图形化介面的互动点选,深入挖掘各阶层的流量占比,简单实现如 DNS 本网率、虚假源地址分析等应用。

流量矩阵及路径视觉分析
将存在于 VisionPro 中的 Filters、Sub-Networks 及 Server Farms 中的矩阵分析报告,以桑基图 (Sankey‘s Diagram) 的视觉呈现,让用户轻易理解流量矩阵的整体样貌,并深入挖掘各流量路径间的关系。